Usage
A lot of info cribbed from here
For a complete list of tested algorithms, see above link.
Executing the tests
Depending on where you extracted the PTH, change directory to the test_utils folder.
cd ~/perftest/pqc-performance-test/test_utilsRunning the h2load test suite
Run the test with the ip address you set as TARGET_IP_LIST. In our example we used 9.46.72.93. Select 11 to test all algorithms.
./all_h2load.sh -c 6 -n 100000 -s 9.46.72.93 -t 3 -o ~/perftest/perf_results/h2load
/root/perftest/perf_results/h2load exists and will be appended.
h2load performance tests with a variety of key agreement algorithms
Retrieving assignments ...
Staring h2load container ...
Running load test using 6 clients for 100000 requests.
Choose a signature algorithm or select 'all' to test all signatures:
1. ecdsap256
2. ecdsap384
3. ecdsap521
4. dilithium2
5. dilithium3
6. dilithium5
7. p256_dilithium2
8. p384_dilithium3
9. p521_dilithium5
10. rsa3072
11. all
0. Exit
Enter your choice (1-11): 11The test should run for a little while. In our example case, the last lines returned were the following:
2024/07/31 11:14:45: 100000 total requests with 6 concurrent connections to https://9.46.72.93 from 10.21.71.145/cluster-nfs-nfs01.fyre.ibm.com.
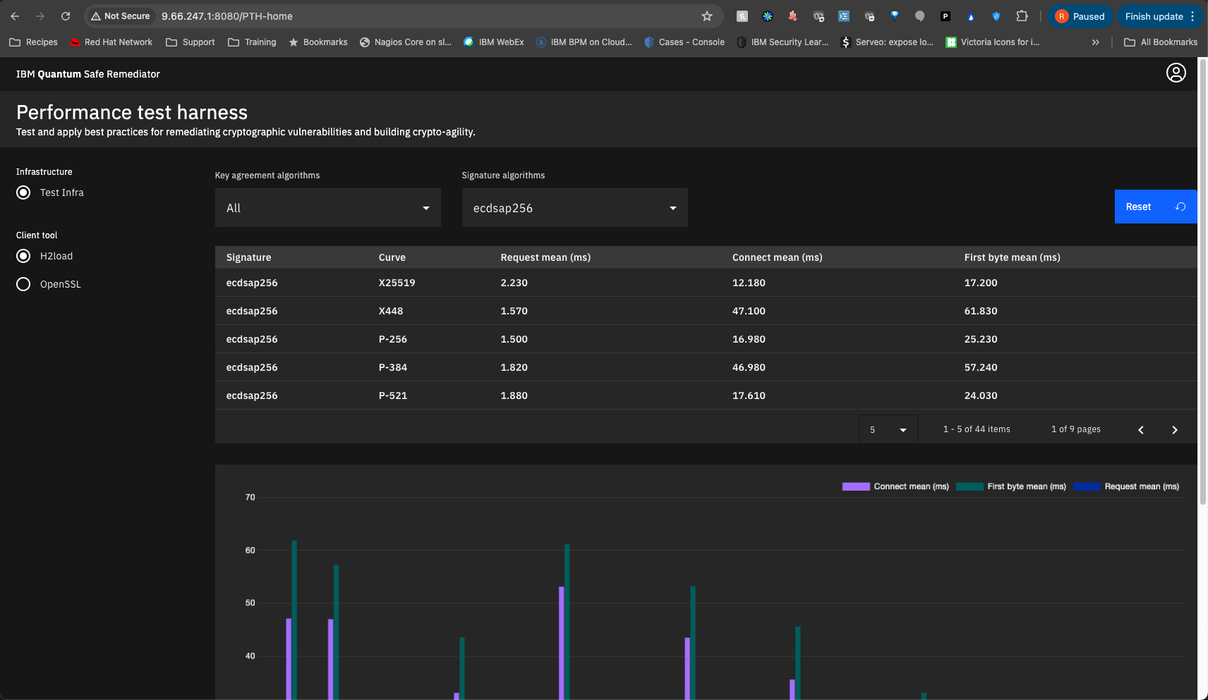
Request Time: Time taken for a single request and response.
Connect Time: Time to connect to the server including TLS handshake.
First Byte Time: Time to get the first byte of decrypted application data from the server.Running the openssl test suite
We’re testing against our docker host again (9.46.72.93). Select 11 for all algorithms.
./all_openssl.sh -t 30 -s 9.46.72.93 -w / -o ~/perftest/perf_results/openssl
openssl s_time performance tests with a variety of key agreement algorithms
Retrieving assignments ...
Starting PQC client container ...
Retrieving CA Certificate ...
Choose a signature algorithm or select 'all' to test all signatures:
1. ecdsap256
2. ecdsap384
3. ecdsap521
4. dilithium2
5. dilithium3
6. dilithium5
7. p256_dilithium2
8. p384_dilithium3
9. p521_dilithium5
10. rsa3072
11. all
0. ExitThe test should run for quite a while. In our example case, the last lines returned were the following:
2024/07/31 12:01:53: 30 seconds of requests to 9.46.72.93 from 10.21.71.145/cluster-nfs-nfs01.fyre.ibm.com using cipher TLS_AES_256_GCM_SHA384.
Total Reqeusts: Total number of connections initiaged (no session reuse).
User Time: User CPU time consumed durring test loop execution.
User Rate: Connections per user CPU second.
Real Time: Wall clock time of the s_time run rounded to integer seconds.
Total Bytes: Total number of payload bytes (actual web response) returned.Generate the visualizations
Run ./gen_visulizations.sh
We’re going to use port 8080 for our example.
./gen_visulizations.sh
Enter infrastructure name: Test Infra
Enter the PTH Dashboard target port: 8080
[+] Building 17.5s (12/12) FINISHED docker:default
=> [internal] load build definition from Dockerfile 0.1s
=> => transferring dockerfile: 895B 0.0s
=> [internal] load metadata for docker.io/library/node:alpine 0.8s
=> [auth] library/node:pull token for registry-1.docker.io 0.0s
=> [internal] load .dockerignore 0.1s
=> => transferring context: 2B 0.0s
=> [1/6] FROM docker.io/library/node:alpine@sha256:39005f06b2fae765764d6fdf20ad1c4d0890f5ad3e1f39b56a18768334b8ecd6 6.9s
=> => resolve docker.io/library/node:alpine@sha256:39005f06b2fae765764d6fdf20ad1c4d0890f5ad3e1f39b56a18768334b8ecd6 0.1s
=> => sha256:39005f06b2fae765764d6fdf20ad1c4d0890f5ad3e1f39b56a18768334b8ecd6 6.62kB / 6.62kB 0.0s
=> => sha256:c83e6e8aa2c458cf740b18b7b13e546751fe081d36223aac253b5ec0da2cd89d 1.72kB / 1.72kB 0.0s
=> => sha256:5c4cc5767575c711b99b1b077ad8afb8cfbf407aca174b7cbc998ce6db1e4f93 6.36kB / 6.36kB 0.0s
=> => sha256:c6a83fedfae6ed8a4f5f7cbb6a7b6f1c1ec3d86fea8cb9e5ba2e5e6673fde9f6 3.62MB / 3.62MB 0.3s
=> => sha256:c4f54159f74a5dccd97b9af978fab507483785736e822851638f20f275716fc3 1.39MB / 1.39MB 0.3s
=> => sha256:8d90f41c769e0bfd90a1e8456db9f590ae8dc42842ffa098693b6ed4bd44eba3 47.36MB / 47.36MB 1.0s
=> => extracting sha256:c6a83fedfae6ed8a4f5f7cbb6a7b6f1c1ec3d86fea8cb9e5ba2e5e6673fde9f6 0.4s
=> => sha256:6ecb2bd0d8e8f8628fe4a7cf14404c59d67a5547c6e5faa4a507f4b232bd316e 449B / 449B 0.4s
=> => extracting sha256:8d90f41c769e0bfd90a1e8456db9f590ae8dc42842ffa098693b6ed4bd44eba3 4.9s
=> => extracting sha256:c4f54159f74a5dccd97b9af978fab507483785736e822851638f20f275716fc3 0.1s
=> => extracting sha256:6ecb2bd0d8e8f8628fe4a7cf14404c59d67a5547c6e5faa4a507f4b232bd316e 0.0s
=> [internal] load build context 0.2s
=> => transferring context: 1.44MB 0.1s
=> [2/6] WORKDIR /app 0.3s
=> [3/6] COPY dist/ /app/dist/ 0.2s
=> [4/6] RUN npm install -g http-server@14.1.1 6.9s
=> [5/6] RUN addgroup -S appuser && adduser -S appuser -G appuser 0.6s
=> [6/6] RUN chown -R appuser:appuser /app 0.6s
=> exporting to image 0.7s
=> => exporting layers 0.6s
=> => writing image sha256:ce54effa6ab8dec6db3ddcee727d065728f5560907d0d6dddb90df5dbf874a2d 0.0s
=> => naming to docker.io/library/pth_dashboard 0.0s
4b6dd6935d473d0f637fec4f81bf1df03f42a1656e16a4923cf38b5585308487All output files are converted and stored. The script then builds and deploys the dashboard container
docker ps -a
CONTAINER ID IMAGE COMMAND CREATED STATUS PORTS NAMES
4b6dd6935d47 pth_dashboard "docker-entrypoint.s…" 39 seconds ago Up 38 seconds 0.0.0.0:8080->8080/tcp pthdashboard
a7011b81d849 localhost:5000/qsc-perf-server-ubuntu:provider "/bin/bash /opt/ngin…" 2 hours ago Up 2 hours 0.0.0.0:9100-9563->9100-9563/tcp, 0.0.0.0:9080->80/tcp, 0.0.0.0:9043->443/tcp qsc-perf-serverIn our case, the dash can now be seen at port 8080 at our docker host
